Salut Sylvain,
Ca fait 3 ans que je mets de côté pour constituer petit à petit mon infra Ubiquiti.
Il y en a pour pas mal de fric, mais au moins ça marche super bien et tout est centralisé.
Concernant "l'âme" de mon Infra, j'ai hésité entre la Dream Machine Pro, qui intègre le CloudKey Gen2+, le NVR, la Gateway et des ports 10 Gb ou le USG-XG-8 + CloudKeyGen2+.
Le choix s'est finalement porté sur le USG-XG-8 + CloudkeyGen2+ quand j'ai eu accès à la fibre Free en 10Gb et que j'ai trouvé l'USG-XG-8 d'occasion à prix canon (il ne se fait malheureusement plus et est indisponible à la vente).
Pourquoi l'USG-XG8 ?
Parceque j'ai activé le contrôle Deep Packet Inspection et Intrusion Prevention System qui sont très gourmands en ressources processeurs et RAM. En effet, l'activation de ces 2 modules divise environ par 8 la bande passante finale sur un USG-XG-8 (je passe de 10 Gb/s théorique à 1,3 G/s) et par 18 sur l'UDMPRO (on passe de 10 Gb/s à 500 Mb/s). Ce n'est pas grave si on a une bande passante de 1Gb/s entrante et de se trouver à 500 Mb/s, mais je trouvais vraiment dommage de bénéficier d'une bande passante entrante de 10 Gb/s et au final de n'avoir que 500 Mb/s.
=> Donc choix de l'USG-UX-8 comme tête de pont et branché directement en fibre 10 Gb sur le port fibre 10Gb de la Freebox Delta.
Ensuite :1 switch Top Of Rack USW-Pro-48-PoE :(48 ports RJ 45 PoE dont 8 ports PoE++ et avec avec 4 ports SFP 10Gb).
sur lequel sont reliés 2 PC en fibre 10 Gb et 2 switchs US-8-150W situés au fond du jardin et reliés en fibre au 2 autres ports fibre restant) et 6 autres switchs de 5 à 8 ports reliés en RJ45 et alimentés en PoE partout dans la maison.
Pour continuer : Freebox Delta :Pas besoin de présenter cette bombe atomique (ça n'engage que moi

)
Elle est protégée par un plexi à serrure monté sur rack 2U :
https://www.bax-shop.fr/plaque-rack/dap-plaque-de-protection-2u-avec-serrureAfficheur Led SmartLedMessenger :
Je l'utilise pour faire défiler les informations concernant l'état de la baie (température, hygrométrie, accès Internet, débits, état général) quand je passe devant la baie et qui est activé quand le détecteur de présence indique que quelqu'un est dans la pièce contenant la baie.
https://www.smartledmessenger.com/Dispatch 220V avec disjoncteur sur boitier 3U :
Montage effectué avec un disjoncteur 16A courbe D dans un boitier DIN 3U et un afficheur multifonction + 7 prises 220V, le tout alimenté par l'onduleur EATON 5P650IR (décrit ci-dessous).
https://www.bax-shop.fr/accessoires-rack-19/dap-switch-box-19-3uou
https://www.bax-shop.fr/plaque-rack/adam-hall-87475-porte-fusible-3-uhttps://www.amazon.fr/gp/product/B00ZP5OFT2/ref=ppx_yo_dt_b_asin_title_o07_s00?ie=UTF8&psc=1Ventilation asservie :A l'origine pour 2 ventilateurs en bas de baie et au sommet de la baie info, mais modifiée pour 4 ventilos avec interrupteur ON/OFF et potentiomètre pour réguler la vitesse des ventilos afin d'optimiser le facteur ventilation/bruit.
https://www.amazon.fr/gp/product/B01M1V0HRA/ref=ppx_yo_dt_b_search_asin_title?ie=UTF8&psc=1Onduleur EATON 5P650IR (avec carte réseau achetée en parallèle sur ebay) :https://www.amazon.fr/gp/product/B00CN4TUAW/ref=ppx_yo_dt_b_search_asin_title?ie=UTF8&psc=1NVR HIKVISION pour 16 caméras DS-7616NI-K2 :Je ne l'ai pas pris en PoE car mes caméras sont déjà alimentées par les différents switchs PoE de mon infra.
https://www.ubitech.fr/400-hikvision-nvr-4k-16-cameras-ds-7616ni-k2-6954273635220.html?search_query=Hikvision+NVR+4K+16+cameras+DS-7616NI-K2&results=254Voilà pour la baie informatique présentée

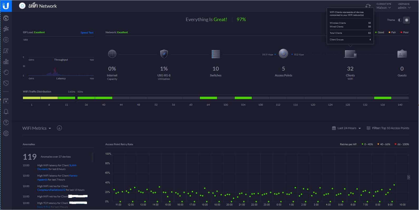
Au final, mon infra Ubiquiti donne ça dans l'interface d'administration :

- 1.JPG (104.63 Kio) Consulté 12174 fois

- 2.JPG (93.36 Kio) Consulté 12174 fois
Site Internet très accessible en prix pour équiper une baie 19 pouces : https://www.bax-shop.fr/flight-cases-housses-et-racks-19-pouces/rackablePlus d'infos sur l'UDM PRO : https://www.canardwifi.com/2020/02/18/ubiquiti-udm-pro-presentation-et-mise-en-service/La config de l'UDM PRO avec d'autres box Internet : https://lafibre.info/remplacer-bbox/remplacer-bbox-par-unifi-dream-machine-pro-internet-tel-ok/Fred.
3 Eedomus+ 96 Zwave 6 EnOcean 3 Xee 14 cam IP 1 Connexoon 8 SONOS 8 Google Home 7 ChromeCast 1 Synology 1513+ 1 Smartcoffee 1 robot tondeuse 1 Lametric Time 1 Nokia Cardio SARAH Infra LAN/WIFI en full Ubiquiti Serrure NUKI V1 et V2